(一)背景
安全管理數字化轉型勢在必行。2020年10月10日,工信部和應急管理部下發了《工業互聯網+安(an)全(quan)(quan)(quan)(quan)生(sheng)產(chan)行動計劃(2021-2023)》,對工(gong)業(ye)互聯(lian)網(wang)和(he)安(an)全(quan)(quan)(quan)(quan)生(sheng)產(chan)的(de)融合提(ti)出(chu)了要求(qiu),工(gong)業(ye)互聯(lian)網(wang)+安(an)全(quan)(quan)(quan)(quan)生(sheng)產(chan)已成(cheng)為國家推動制造企業(ye)升級(ji)轉(zhuan)(zhuan)型的(de)主(zhu)要方向和(he)手段。化工(gong)生(sheng)產(chan)安(an)全(quan)(quan)(quan)(quan)問題(ti)是行業(ye)長期以來的(de)痛點,部(bu)分企業(ye)優秀的(de)安(an)全(quan)(quan)(quan)(quan)生(sheng)產(chan)管理方法如何輸(shu)出(chu)、如何以安(an)全(quan)(quan)(quan)(quan)生(sheng)產(chan)管理數(shu)字化轉(zhuan)(zhuan)型提(ti)升行業(ye)安(an)全(quan)(quan)(quan)(quan)生(sheng)產(chan)管理水平,是各級(ji)政府和(he)企業(ye)都在思考(kao)的(de)問題(ti),急(ji)需找到突破(po)口。
天原(yuan)集團(tuan)(tuan)成(cheng)為國家(jia)安全(quan)(quan)數字(zi)化(hua)轉型(xing)試(shi)點單(dan)(dan)位。2021年(nian)國家(jia)應急管理部先后下(xia)發了(le)《“工(gong)業(ye)互聯(lian)網(wang)+危化(hua)安全(quan)(quan)生產”試(shi)點建設方案》和《“工(gong)業(ye)互聯(lian)網(wang)+危化(hua)安全(quan)(quan)生產”建設試(shi)點單(dan)(dan)位名單(dan)(dan)(第一批(pi)),其中宜(yi)賓(bin)天原(yuan)集團(tuan)(tuan)下(xia)屬全(quan)(quan)資子(zi)公司(si)宜(yi)賓(bin)海(hai)豐和銳有限公司(si)(以下(xia)簡稱(cheng)海(hai)三和銳)成(cheng)功入(ru)選(xuan)第一批(pi)試(shi)點單(dan)(dan)位。
工(gong)(gong)業(ye)(ye)(ye)互聯網平臺(tai)+危化安(an)(an)全(quan)生(sheng)產(chan)+工(gong)(gong)業(ye)(ye)(ye)數據(ju)空間(jian)的打造時(shi)機已到(dao)。天(tian)原(yuan)集(ji)(ji)團(tuan)具備建設工(gong)(gong)業(ye)(ye)(ye)互聯網+危化安(an)(an)全(quan)生(sheng)產(chan)平臺(tai)的良好基礎,有必要首先建設應用于氯(lv)堿(jian)化工(gong)(gong)板(ban)塊安(an)(an)全(quan)生(sheng)產(chan)的工(gong)(gong)業(ye)(ye)(ye)互聯網平臺(tai),更進一(yi)步提升(sheng)天(tian)原(yuan)集(ji)(ji)團(tuan)安(an)(an)全(quan)生(sheng)產(chan)總體管控能(neng)力,提升(sheng)經營(ying)(ying)效率(lv),并形成天(tian)原(yuan)集(ji)(ji)團(tuan)氯(lv)堿(jian)化工(gong)(gong)工(gong)(gong)業(ye)(ye)(ye)數據(ju)空間(jian),拓(tuo)展和擴大(da)數據(ju)對(dui)企業(ye)(ye)(ye)生(sheng)產(chan)經營(ying)(ying)的支撐力,促進天(tian)原(yuan)集(ji)(ji)團(tuan)數字(zi)化轉型(xing)向縱深發展,同時(shi)可向行(xing)業(ye)(ye)(ye)提供工(gong)(gong)業(ye)(ye)(ye)數據(ju)空間(jian)服務(wu)。
(二)項目建設難點痛點分析
(1)企業各系統之間相互(hu)獨立,存在大(da)量(liang)信(xin)息和數據孤島,無一體(ti)化的安全生產管控平臺;
(2)部分場景信息化和(he)智能化水平(ping)相對較低,效率低下;
(3)監測(ce)范圍(wei)覆蓋不全,且未(wei)實現預測(ce)性監測(ce)與維護;
(4)對人(ren)員(yuan)定位(wei)、安全行為等(deng)管理缺乏有效的手(shou)段;
(5)數據采集和(he)(he)傳輸(shu)準(zhun)確和(he)(he)及時性有待(dai)提高;
(6)提前風險預警和(he)及時(shi)應急響應能力(li)不(bu)足;
(7)基于安(an)全生產出(chu)發(fa)的工業(ye)數據空(kong)間欠(qian)缺(que)。
結合天原集團氯堿產業鏈生產安全模式和實際情況,在天原集團氯堿產業鏈宜賓海豐和銳公司建設應用了SASS化平臺(天原集團一安全風險智能化管控平臺) 包括“安全管控中心”+“重大危險源安全管理、作業安全管理、雙重預防安全管理、設備狀態預先性管理、物資全程精準管控、人員安全信息化管控、安全責任清單管理、GDS分級管理控制”8個子系統,通過傳感技術、信息通信技術,對智能設備進行遠程連接,并將設備、環境、歷史數據聚集到統一的平臺,利用大數據技術、人工智能技術實時(shi)分析設備的(de)運轉狀態及性能(neng),并以應用程序的(de)形式(shi)為(wei)制(zhi)造企業(ye)(ye)(ye)(ye)的(de)安(an)(an)全(quan)(quan)生(sheng)產(chan)和決策提供智能(neng)服務(wu)。滿(man)足工(gong)業(ye)(ye)(ye)(ye)生(sheng)產(chan)的(de)數(shu)(shu)字(zi)化、網絡化、智能(neng)化需求,在對(dui)大(da)量的(de)工(gong)業(ye)(ye)(ye)(ye)數(shu)(shu)據進行價值挖掘的(de)基礎上。在生(sheng)產(chan)過程中改進業(ye)(ye)(ye)(ye)務(wu)模(mo)式(shi),優化企業(ye)(ye)(ye)(ye)資(zi)源配(pei)置,建立產(chan)業(ye)(ye)(ye)(ye)生(sheng)態化發展的(de)開放式(shi)服務(wu)平臺,實現了安(an)(an)全(quan)(quan)生(sheng)產(chan)管理信息化精準管控,形成天原(yuan)集團(tuan)氯(lv)堿化工(gong)基于安(an)(an)全(quan)(quan)生(sheng)產(chan)的(de)工(gong)業(ye)(ye)(ye)(ye)數(shu)(shu)據空間及利用機制(zhi),推(tui)動天原(yuan)集團(tuan)安(an)(an)全(quan)(quan)生(sheng)產(chan)管理新的(de)變(bian)革,同時(shi)為(wei)整個(ge)氯(lv)堿化工(gong)行業(ye)(ye)(ye)(ye)推(tui)動安(an)(an)全(quan)(quan)生(sheng)產(chan)數(shu)(shu)字(zi)化轉型(xing)和建設工(gong)業(ye)(ye)(ye)(ye)數(shu)(shu)據空間累積了寶貴(gui)數(shu)(shu)據資(zi)源。
(一)項目架構

圖1 平(ping)臺架(jia)構
安(an)(an)(an)全(quan)(quan)(quan)(quan)風險(xian)智能化(hua)管(guan)(guan)控(kong)(kong)平(ping)臺是(shi)基于國(guo)內先進的(de)(de)(de)工業(ye)互聯網基礎平(ping)臺上設計并(bing)搭建,覆(fu)蓋了2022年1月(yue)國(guo)家(jia)應急(ji)管(guan)(guan)理(li)部(bu)發布的(de)(de)(de)《危險(xian)化(hua)學品企(qi)業(ye)安(an)(an)(an)全(quan)(quan)(quan)(quan)風險(xian)智能化(hua)管(guan)(guan)控(kong)(kong)平(ping)臺建設指(zhi)南(試(shi)行)》5個(ge)化(hua)工安(an)(an)(an)全(quan)(quan)(quan)(quan)應用場(chang)景(jing),并(bing)根據天原集團形成的(de)(de)(de)另外(wai)個(ge)特色的(de)(de)(de)應用場(chang)景(jing)共計8個(ge)場(chang)景(jing),結合(he)天原集團氯堿(jian)安(an)(an)(an)全(quan)(quan)(quan)(quan)生(sheng)產管(guan)(guan)理(li)優秀實踐,構建了包括(kuo)重大(da)危險(xian)源安(an)(an)(an)全(quan)(quan)(quan)(quan)管(guan)(guan)理(li),作業(ye)安(an)(an)(an)全(quan)(quan)(quan)(quan)管(guan)(guan)理(li),雙(shuang)重預防安(an)(an)(an)全(quan)(quan)(quan)(quan)管(guan)(guan)理(li)、設備狀態預先性(xing)管(guan)(guan)理(li),物資全(quan)(quan)(quan)(quan)程(cheng)精準管(guan)(guan)控(kong)(kong),人員安(an)(an)(an)全(quan)(quan)(quan)(quan)信息化(hua)管(guan)(guan)控(kong)(kong)、安(an)(an)(an)全(quan)(quan)(quan)(quan)責任清(qing)單管(guan)(guan)理(li)、GDS分級管(guan)(guan)理(li)控(kong)(kong)制八大(da)特種作業(ye)安(an)(an)(an)全(quan)(quan)(quan)(quan)管(guan)(guan)理(li)+安(an)(an)(an)全(quan)(quan)(quan)(quan)管(guan)(guan)控(kong)(kong)中心功(gong)能在內的(de)(de)(de)SaaS化(hua)應用平(ping)臺。后續可向安(an)(an)(an)全(quan)(quan)(quan)(quan)生(sheng)產其(qi)他場(chang)景(jing)服務延伸直至(zhi)全(quan)(quan)(quan)(quan)覆(fu)蓋。

圖2 應用數據對(dui)接場景架構
平臺(tai)同(tong)(tong)天原集(ji)團ERP系(xi)統(tong)(tong)、點巡(xun)檢系(xi)統(tong)(tong)、一卡通系(xi)統(tong)(tong)、重大(da)危險源系(xi)統(tong)(tong)、GDS系(xi)統(tong)(tong)、DCS系(xi)統(tong)(tong)等進行(xing)應用(yong)數(shu)(shu)據(ju)(ju)(ju)和工(gong)生(sheng)(sheng)產(chan)數(shu)(shu)據(ju)(ju)(ju)聯(lian)動(平臺(tai)每(mei)天新增(zeng)工(gong)業(ye)(ye)生(sheng)(sheng)產(chan)數(shu)(shu)據(ju)(ju)(ju)20000+),通過安(an)全風險智能化(hua)(hua)管控(kong)平臺(tai)歸(gui)集(ji)各(ge)個系(xi)統(tong)(tong)相關(guan)安(an)全管理(li)支(zhi)撐數(shu)(shu)據(ju)(ju)(ju),將數(shu)(shu)據(ju)(ju)(ju)進行(xing)統(tong)(tong)一分析、處理(li)、展示,以數(shu)(shu)據(ju)(ju)(ju)關(guan)聯(lian)業(ye)(ye)務(wu)(wu)(wu),為經(jing)營(ying)管理(li)者提供了實時準確(que)的(de)工(gong)/生(sheng)(sheng)產(chan)數(shu)(shu)據(ju)(ju)(ju),通過數(shu)(shu)字化(hua)(hua)手段促(cu)進生(sheng)(sheng)產(chan)業(ye)(ye)務(wu)(wu)(wu)辦理(li)、支(zhi)撐企業(ye)(ye)決(jue)策、提高生(sheng)(sheng)產(chan)效率(lv)、增(zeng)強對(dui)企業(ye)(ye)安(an)全生(sheng)(sheng)產(chan)各(ge)個方面的(de)精(jing)細化(hua)(hua)管控(kong)力度,同(tong)(tong)時逐步累積形(xing)成氯堿生(sheng)(sheng)產(chan)工(gong)業(ye)(ye)數(shu)(shu)據(ju)(ju)(ju)及數(shu)(shu)據(ju)(ju)(ju)空間,目前(qian)在(zai)天原集(ji)團內部利用(yong)平臺(tai)上的(de)工(gong)業(ye)(ye)數(shu)(shu)據(ju)(ju)(ju)進行(xing)高效管理(li)和決(jue)策,為后(hou)續向行(xing)業(ye)(ye)推廣、提供工(gong)業(ye)(ye)數(shu)(shu)據(ju)(ju)(ju)空間服務(wu)(wu)(wu)奠定了基(ji)礎。
(二)各子系統內容
統一說明(ming):以下各個(ge)應用界(jie)面涉及數據和(he)信(xin)息僅為功能示意,不(bu)代表(biao)海(hai)豐(feng)和(he)銳(rui)實際情況。
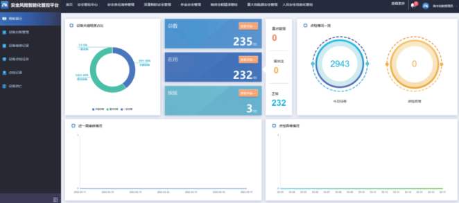
(1)安全管控中心
安(an)全(quan)管(guan)(guan)控中心充(chong)分融合(he)8大應用(yong)場景的(de)(de)數(shu)(shu)(shu)據(ju),結(jie)合(he)海三和(he)(he)銳現(xian)有的(de)(de)管(guan)(guan)理需求和(he)(he)嚴謹的(de)(de)數(shu)(shu)(shu)學統計分析,在實時(shi)收集各類工1/數(shu)(shu)(shu)據(ju)的(de)(de)基礎(chu)上以(yi)圖形化可視化的(de)(de)方式(shi)搭建海三和(he)(he)銳安(an)全(quan)生(sheng)產管(guan)(guan)控一張圖,全(quan)面掌握公(gong)司安(an)全(quan)生(sheng)產現(xian)狀,同時(shi)作為工業數(shu)(shu)(shu)據(ju)空間的(de)(de)應用(yong)前臺向(xiang)企業內(nei)部提(ti)供工業數(shu)(shu)(shu)據(ju)獲取服務(wu),以(yi)進行(xing)高效(xiao)管(guan)(guan)控和(he)(he)決策。
其中(zhong),應(ying)用GIS引擎(qing)結合三(san)維模型(xing),可實時(shi)查看廠區人員分布、視頻監(jian)控、重大危(wei)險(xian)(xian)源的(de)監(jian)測報(bao)警(jing)數據、危(wei)化品存放(fang)點(dian)位等信(xin)息。可快速定位報(bao)警(jing)的(de)信(xin)息及與其周(zhou)圍相關的(de)危(wei)險(xian)(xian)化學品、重大危(wei)險(xian)(xian)源、實時(shi)數據和視頻等進(jin)行(xing)報(bao)警(jing)聯動:對業務(wu)數據進(jin)行(xing)科學的(de)統計分析,便于(yu)各級安全管理者及時(shi)發現問(wen)題(ti)并進(jin)行(xing)處置。

圖3 平(ping)臺(tai)首頁

圖4 安(an)全管控中心
(2)安全責任清單管理子系統
安(an)(an)(an)全責(ze)任(ren)清(qing)單(dan)管(guan)理子系(xi)統緊(jin)貼(tie)國家政(zheng)策,在系(xi)統中(zhong)(zhong)將企業(ye)主體(ti)責(ze)任(ren)清(qing)單(dan)、崗(gang)位責(ze)任(ren)清(qing)單(dan)層(ceng)(ceng)層(ceng)(ceng)分解(jie)(jie)落(luo)實(shi)至可(ke)落(luo)地執行的(de)顆粒度,進而將安(an)(an)(an)全的(de)責(ze)任(ren)層(ceng)(ceng)層(ceng)(ceng)分解(jie)(jie)落(luo)實(shi)到具體(ti)的(de)崗(gang)位和人員。即,以信(xin)息化手(shou)段建立全覆蓋(gai)的(de)安(an)(an)(an)全生產清(qing)單(dan)制體(ti)系(xi),讓各崗(gang)位人員清(qing)楚自己的(de)安(an)(an)(an)全職(zhi)責(ze)、提醒其履職(zhi)并將履職(zhi)情況方便(bian)快捷(jie)的(de)留(liu)存下(xia)來,并與雙重預(yu)防以及特殊作業(ye)等(deng)系(xi)統進行信(xin)息聯動(dong),保障安(an)(an)(an)全生產責(ze)任(ren)落(luo)實(shi)到日常工(gong)作中(zhong)(zhong),可(ke)進行信(xin)息閉環管(guan)理和過(guo)程可(ke)追溯。
同時(shi)通過形成的安全(quan)責任(ren)履(lv)職數據庫,為(wei)安全(quan)責任(ren)清(qing)單的優化完善提供了數據支(zhi)撐,為(wei)工業數據空間提供數據源。

圖5 安(an)全責(ze)任清單數據看板頁
(3)雙重預防安全管理子系統
雙重預防(fang)安(an)全(quan)管理(li)子系(xi)統,是將企業雙重預防(fang)整體(ti)工作機(ji)制進行信(xin)息化管控(kong),提升企業安(an)全(quan)生產整體(ti)預控(kong)能(neng)力。
風(feng)險(xian)分(fen)級(ji)(ji)管(guan)(guan)控(kong)(kong)可實(shi)現從風(feng)險(xian)點登記、管(guan)(guan)控(kong)(kong)措施制(zhi)定(ding)、管(guan)(guan)控(kong)(kong)措施執(zhi)行(xing)提(ti)醒、查(cha)看管(guan)(guan)控(kong)(kong)措施執(zhi)行(xing)結(jie)果(guo),形成風(feng)險(xian)管(guan)(guan)控(kong)(kong)清單(dan),實(shi)現不同風(feng)險(xian)分(fen)級(ji)(ji)管(guan)(guan)控(kong)(kong)閉環管(guan)(guan)理。
一(yi)(yi)方(fang)面實(shi)現(xian)風(feng)險管(guan)控(kong)和(he)隱(yin)(yin)患排查(cha)治理PDCA閉(bi)環(huan)管(guan)理,另一(yi)(yi)方(fang)面風(feng)險分級(ji)管(guan)控(kong)和(he)隱(yin)(yin)患排查(cha)的執(zhi)行過(guo)程(cheng)和(he)結果可反饋至安全責(ze)任(ren)清單管(guan)理系統(tong),實(shi)現(xian)信息(xi)數據互聯互通,風(feng)險管(guan)控(kong)和(he)隱(yin)(yin)患排查(cha)治理自動納入責(ze)任(ren)清單數據庫,提醒員工及時履職。
同時(shi),形成隱患排查措施方(fang)法數(shu)據(ju)庫,為工業數(shu)據(ju)空間(jian)提供(gong)了數(shu)據(ju)源(yuan)。

圖(tu)6 風險(xian)四色(se)圖(tu)
(4)作業安全管理子系統
作業(ye)(ye)安全管(guan)理子系統(tong),其設計充分參考《GB30871-2014化學(xue)品生產單位特殊作業(ye)(ye)安全規范》,通過將動(dong)火作業(ye)(ye)等八大特殊作業(ye)(ye)的審批許可(ke)條(tiao)件條(tiao)目化、電子化、數據(ju)化、流(liu)程(cheng)化,實現(xian)對作業(ye)(ye)全程(cheng)的過程(cheng)和(he)痕跡(ji)管(guan)理,有效(xiao)杜(du)絕違章(zhang)作業(ye)(ye)行為(wei),同時(shi)通過在線審核票據(ju)查(cha)看相關準備資料,使安全管(guan)理人員(yuan)可(ke)遠程(cheng)辦(ban)公,提高(gao)了(le)工作效(xiao)率(lv)。系統(tong)底層(ceng)基干流(liu)程(cheng)引擎(qing)開發,可(ke)快速(su)調(diao)整以響應業(ye)(ye)務(wu)需求的變動(dong)。
同(tong)時,形成安全生產(chan)作業作業數據庫,為工業數據空間提供(gong)數據源(yuan)。

圖(tu)7 作業(ye)安全數據統計(ji)頁
(5)物資全程精準管控子系統
物資全程精準管(guan)控(kong)子系統,以危(wei)(wei)(wei)險(xian)化(hua)(hua)學品(pin)(pin)管(guan)理作(zuo)為切入點,實(shi)現危(wei)(wei)(wei)險(xian)化(hua)(hua)學品(pin)(pin)進廠(chang)、過磅計(ji)量(liang)、出入庫(ku)、裝卸貨、出廠(chang)等環(huan)節(jie)進行全程動態(tai)管(guan)控(kong);對(dui)危(wei)(wei)(wei)險(xian)化(hua)(hua)學品(pin)(pin)進行登記管(guan)理,相關的數據(ju)內容(rong)與國家(jia)危(wei)(wei)(wei)險(xian)化(hua)(hua)學品(pin)(pin)平臺保持一致;形成危(wei)(wei)(wei)化(hua)(hua)品(pin)(pin)分布圖,可總覽危(wei)(wei)(wei)化(hua)(hua)品(pin)(pin)存(cun)放點位、數量(liang)以及(ji)配套應急處理措施(shi):實(shi)現與重(zhong)大(da)危(wei)(wei)(wei)險(xian)源系統之間的聯動,在查看(kan)危(wei)(wei)(wei)化(hua)(hua)品(pin)(pin)信息時,可自動關聯相關重(zhong)大(da)危(wei)(wei)(wei)險(xian)源的實(shi)時數據(ju)、視(shi)頻數據(ju)等進行信息聯防聯控(kong)。
同時,形(xing)成工業危(wei)化(hua)品數據庫,為工業數據空間提供了數據源。

圖8 物資全(quan)程精準管控首頁(ye)
(6)重大危險源安全管理子系統
重(zhong)大(da)危險源(yuan)(yuan)安全(quan)管理子系(xi)統,對(dui)企業辨識(shi)出來的(de)重(zhong)大(da)危險源(yuan)(yuan)進(jin)行登記(ji)備(bei)案管理,登記(ji)備(bei)案數據與國家危化(hua)品平臺一致,支持數據對(dui)接(jie)。
與物資全程精準(zhun)管(guan)控(kong)、GDS分級(ji)管(guan)理控(kong)制、視頻平(ping)臺(tai)等系(xi)統進行信息對(dui)(dui)接,實現重大危險源(yuan)實時在線監測(ce)、報(bao)警預(yu)警,并可基于(yu)GIS查看重大危險源(yuan)的分布、視頻以及對(dui)(dui)報(bao)警預(yu)警信息進行處理。

圖9 重(zhong)大危險源數(shu)據看板頁
(7)人員安全信息化管控子系統
人(ren)(ren)員安(an)(an)(an)全(quan)(quan)信息化(hua)管(guan)控子系統,結合視(shi)頻(pin)+AI識別技術進行(xing)智能(neng)(neng)(neng)化(hua)區(qu)域(yu)和人(ren)(ren)員位置管(guan)控,增加關鍵區(qu)域(yu)人(ren)(ren)員動(dong)態(tai)管(guan)控,獲取在廠人(ren)(ren)員實時位置:且支(zhi)持(chi)對各類人(ren)(ren)員不安(an)(an)(an)全(quan)(quan)行(xing)為(如脫崗、進入(ru)危險區(qu)域(yu)等(deng))的(de)視(shi)頻(pin) Al識別能(neng)(neng)(neng)力,對各類人(ren)(ren)員不安(an)(an)(an)全(quan)(quan)行(xing)為或人(ren)(ren)員安(an)(an)(an)全(quan)(quan)狀態(tai)智能(neng)(neng)(neng)感知,對危險行(xing)為和不安(an)(an)(an)全(quan)(quan)因素預(yu)警,防(fang)范安(an)(an)(an)全(quan)(quan)事(shi)故的(de)發(fa)生(sheng)。
向管理者提供人員在生產區域的行(xing)為軌(gui)跡數(shu)據。

圖10 人員定位系統
(8)設備狀態預先性管理子系統
設備狀態(tai)預先性(xing)管理子系統,融合設備臺(tai)賬數(shu)據、設備狀態(tai)數(shu)據、點巡(xun)檢系統數(shu)據、歷史(shi)故障數(shu)據等數(shu)據。為(wei)建(jian)(jian)立設備異常狀態(tai)預警模型(xing),開展(zhan)設備預測性(xing)維護模型(xing)的訓練和(he)構建(jian)(jian)提供(gong)良好的數(shu)據支(zhi)撐和(he)技術支(zhi)撐,確保設備安(an)(an)全長周期穩定運行(xing),為(wei)企業安(an)(an)全生產運行(xing)提供(gong)進(jin)一步(bu)保障。
同時,形成(cheng)設備狀(zhuang)態(tai)運行(xing)、預(yu)警模型、維護(hu)方法數據庫,為工業數據空間(jian)提供數據源(yuan)。

圖11 設備(bei)狀(zhuang)態預先性管(guan)理看板
(9)GDS分級管理控制子系統
GDS分級管(guan)理(li)(li)控制子系統,集實時監測、智能判別、預警(jing)處理(li)(li)、遠(yuan)程(cheng)控制、監測設(she)備(bei)管(guan)理(li)(li)于一體(ti)(ti),實現廠區(qu)內可燃氣體(ti)(ti)和有毒氣體(ti)(ti)監測、報警(jing)、處置的閉環管(guan)理(li)(li)。
建立GDS分級(ji)(ji)管理控(kong)(kong)制體系(xi)和(he)GDS報警(jing)的(de)升級(ji)(ji)管理體系(xi),實現(xian)GDS報警(jing)的(de)分級(ji)(ji)報警(jing)、分級(ji)(ji)處(chu)理和(he)分級(ji)(ji)管控(kong)(kong)。
同時,形成(cheng)GDS分類、監(jian)測(ce)、處理(li)數據庫,為工業數據空間提(ti)供數據源(yuan)。

圖12 GDS分級管(guan)理(li)控制
項目已于2022年(nian)1月(yue)在天(tian)原(yuan)集團氯堿生產板(ban)塊上線運(yun)行(xing),效果良好,目前(qian)正在向其他生產板(ban)塊推廣。
(1)工業數據歸集共享
通過(guo)安全(quan)風(feng)險智能化(hua)管(guan)(guan)(guan)控(kong)平臺,融合企(qi)(qi)業各系統管(guan)(guan)(guan)控(kong)的(de)(de)(de)數(shu)(shu)據(ju)(ju),消(xiao)除(chu)數(shu)(shu)據(ju)(ju)孤島,實現信息(xi)系統數(shu)(shu)據(ju)(ju)的(de)(de)(de)一致(zhi)性和共享(xiang)性,幫(bang)助(zhu)企(qi)(qi)全(quan)面(mian)掌握企(qi)(qi)業管(guan)(guan)(guan)理(li)(li)狀況,為企(qi)(qi)業決策提(ti)(ti)(ti)供更(geng)加準(zhun)(zhun)確(que)可(ke)(ke)靠(kao)的(de)(de)(de)依(yi)據(ju)(ju)。從技(ji)術角度來講,數(shu)(shu)據(ju)(ju)的(de)(de)(de)歸集主要是:通過(guo)工(gong)業數(shu)(shu)據(ju)(ju)的(de)(de)(de)匯聚(ju)(ju),在云側(ce)可(ke)(ke)以通過(guo)機(ji)器學習、數(shu)(shu)據(ju)(ju)顆粒分(fen)析不斷(duan)完(wan)(wan)善工(gong)業機(ji)理(li)(li)模型,反哺工(gong)業應用:通過(guo)視頻(pin)類的(de)(de)(de)數(shu)(shu)據(ju)(ju)案例匯聚(ju)(ju),在云側(ce)可(ke)(ke)以完(wan)(wan)成(cheng)對AI視頻(pin)算法的(de)(de)(de)訓練,有助(zhu)于視覺(jue)識(shi)別的(de)(de)(de)準(zhun)(zhun)確(que)率有效提(ti)(ti)(ti)升;通過(guo)裝(zhuang)置(zhi)(zhi)工(gong)況數(shu)(shu)據(ju)(ju)的(de)(de)(de)匯聚(ju)(ju),在云側(ce)數(shu)(shu)據(ju)(ju)專家可(ke)(ke)完(wan)(wan)成(cheng)對裝(zhuang)置(zhi)(zhi)側(ce)的(de)(de)(de)控(kong)制邏(luo)輯優(you)化(hua),再下放到邊沿的(de)(de)(de)應用,提(ti)(ti)(ti)升邊緣算法的(de)(de)(de)功效。
(2)安全生(sheng)產(chan)管(guan)(guan)理(li)(li)典型要(yao)(yao)(yao)(yao)素(su)全面融合、智能化水平(ping)提升:平(ping)臺融合了危化安全生(sheng)產(chan)八大場(chang)景、化工(gong)企業安全生(sheng)產(chan)標準(zhun)化和化工(gong)企業過程安全管(guan)(guan)理(li)(li)要(yao)(yao)(yao)(yao)素(su),主(zhu)要(yao)(yao)(yao)(yao)包括(kuo)安全生(sheng)產(chan)目標責任管(guan)(guan)理(li)(li)、安全制度管(guan)(guan)理(li)(li)、教(jiao)育培訓、現(xian)(xian)場(chang)管(guan)(guan)理(li)(li)、作業管(guan)(guan)理(li)(li)、安全風險分(fen)級管(guan)(guan)控(kong)及隱患排(pai)查治理(li)(li)、應(ying)急管(guan)(guan)理(li)(li),事故管(guan)(guan)理(li)(li),考核(he)評審,持續改進等,從而(er)實現(xian)(xian)了企業安全生(sheng)產(chan)全流程全要(yao)(yao)(yao)(yao)素(su)精細化管(guan)(guan)理(li)(li)。
(3)監(jian)(jian)測(ce)范圍覆蓋加大(da)、預(yu)警應急支撐力加強:通過(guo)設(she)計(ji)安(an)全生產監(jian)(jian)測(ce)提(ti)前預(yu)警功能(neng),實(shi)(shi)現對可燃及有(you)毒(du)有(you)害氣體、危險化(hua)(hua)學品儲罐及重點(dian)監(jian)(jian)管(guan)危險化(hua)(hua)學工藝的溫(wen)度、壓力、液位、聯鎖(suo)投切信號等工藝參數的實(shi)(shi)時數據(ju)及報警信息的采(cai)集,目系統(tong)對采(cai)集的數據(ju)具有(you)巡檢功能(neng),對監(jian)(jian)測(ce)數據(ju)進(jin)行(xing)智(zhi)能(neng)分析從而(er)實(shi)(shi)現提(ti)前預(yu)警,大(da)大(da)降低安(an)全事故的發生率和安(an)全成本。
(4)人(ren)員行為(wei)管(guan)控支(zhi)撐加強(qiang):對人(ren)員不(bu)安全行為(wei)進行管(guan)控,通過生(sheng)物識(shi)別(bie)、智能門(men)禁、實時定位等(deng)技(ji)術,能夠有效(xiao)識(shi)別(bie)、跟蹤(zong)作業人(ren)員及(ji)車輛的位置(zhi)和行為(wei),有效(xiao)杜絕違章行為(wei)等(deng)。
最終(zhong),通過建設應用“安(an)(an)(an)全(quan)風險(xian)智(zhi)能(neng)化管控平臺”,實現(xian)了(le)天原集團在氯堿生產(chan)安(an)(an)(an)全(quan)數據(ju)的(de)一致性和安(an)(an)(an)全(quan)生產(chan)八大場景工業(ye)(ye)數據(ju)的(de)歸(gui)集、共享及生產(chan)信(xin)息的(de)可(ke)視化,規范企業(ye)(ye)生產(chan)業(ye)(ye)務管理流程,提(ti)(ti)(ti)高安(an)(an)(an)全(quan)生產(chan)管理的(de)精細化水平和管理效率,對各類人員(yuan)不安(an)(an)(an)全(quan)行為(wei)或人員(yuan)安(an)(an)(an)全(quan)智(zhi)能(neng)感知,對危險(xian)行為(wei)和不安(an)(an)(an)全(quan)因素預警,防范安(an)(an)(an)全(quan)事故的(de)發(fa)生:提(ti)(ti)(ti)升(sheng)(sheng)應急(ji)指揮效率,精準定位,快速(su)施救的(de)效果,提(ti)(ti)(ti)高企業(ye)(ye)應急(ji)指揮能(neng)力,做到安(an)(an)(an)全(quan)責任到人,異常可(ke)預警,預警能(neng)升(sheng)(sheng)級,執行全(quan)程可(ke)追溯,安(an)(an)(an)全(quan)管理能(neng)閉環全(quan)面(mian)提(ti)(ti)(ti)升(sheng)(sheng)企業(ye)(ye)安(an)(an)(an)全(quan)生產(chan)管理水平形成了(le)氯堿安(an)(an)(an)全(quan)生產(chan)工業(ye)(ye)數據(ju)庫并提(ti)(ti)(ti)供了(le)內部工業(ye)(ye)數據(ju)服(fu)務。
(一)管理創新
該解決方案是以國家安(an)全(quan)政策為(wei)依據,以天原(yuan)集(ji)團先進的(de)(de)安(an)全(quan)管(guan)(guan)理(li)思路為(wei)依托,以海(hai)豐和銳氯(lv)堿生(sheng)產(chan)(chan)豐富的(de)(de)現場(chang)管(guan)(guan)理(li)經驗(yan)為(wei)基礎,將天原(yuan)集(ji)團全(quan)面事(shi)故(gu)預防管(guan)(guan)理(li)體系(xi) 創(chuang)新(xin)的(de)(de)安(an)全(quan)生(sheng)產(chan)(chan)管(guan)(guan)理(li)模(mo)式(shi):精細化的(de)(de)安(an)全(quan)生(sheng)產(chan)(chan)管(guan)(guan)理(li)方法(fa),與信息化手(shou)段相融合(he),針對(dui)(dui)企(qi)業(ye)安(an)全(quan)生(sheng)產(chan)(chan)風險特點(dian),實現企(qi)業(ye)安(an)全(quan)生(sheng)產(chan)(chan)管(guan)(guan)理(li)模(mo)式(shi)的(de)(de)根本性轉變,形成了與生(sheng)產(chan)(chan)運(yun)營有效對(dui)(dui)接的(de)(de)新(xin)型智能化精準(zhun)管(guan)(guan)控的(de)(de)安(an)全(quan)管(guan)(guan)理(li)工具(ju),以及(ji)氯(lv)堿安(an)全(quan)生(sheng)產(chan)(chan)工業(ye)數據空間。
(二)產品創新
形(xing)成(cheng)了(le)基于工(gong)業互聯(lian)網平臺的(de)化(hua)工(gong)安全(quan)生產(chan)SaaS化(hua)服務解(jie)決方案。針對化(hua)工(gong)行業安全(quan)生產(chan)中的(de)共性(xing)問題(ti),開發出了(le)標(biao)準(zhun)SaaS化(hua)產(chan)品,通過收集、累積、沉淀(dian)現(xian)場(chang)實踐數據(ju),實現(xian)云端機器的(de)自(zi)主學習,不斷(duan)完(wan)善(shan)工(gong)業機理模型,采用先進(jin)(jin)的(de)AI算法,針對不同場(chang)景(jing)給出最優解(jie)決方案,從而可(ke)在(zai)同行業企業進(jin)(jin)行快速復制,不斷(duan)裂變,層層推廣,大大降低(di)實施的(de)時間和資金(jin)成(cheng)本。
(三)平臺服務模式創新
以面向對象模塊(kuai)化(hua)技術(shu)去構建SaaS化(hua)產品(pin)業(ye)務(wu)(wu)場(chang)景,“高(gao)(gao)內(nei)聚(ju)低耦(ou)合”的(de)各(ge)功能模塊(kuai)相對獨立性(xing)高(gao)(gao),提供邊(bian)界(jie)清晰的(de)API接口,可實現(xian)各(ge)模塊(kuai)的(de)獨立部署運用,以“標(biao)準(zhun)+定制”的(de)1+N服務(wu)(wu)模式可以快(kuai)(kuai)速將SaaS化(hua)產品(pin)在同(tong)行業(ye)進(jin)行快(kuai)(kuai)速低成本復(fu)制,讓平臺進(jin)入門檻(jian)低,在具備符(fu)合國家標(biao)準(zhun)要求功能模塊(kuai)的(de)同(tong)時,靈活滿足(zu)不同(tong)客戶的(de)定制化(hua)需求,讓企業(ye)能快(kuai)(kuai)速應用平臺。
(四)平臺創新
平臺層基于工業互聯網平臺通用PaaS和工業PaaS服務搭建。其中,通用PaaS提供云計算、大數據、應用開發、數據庫、物聯網等基礎PaaS服務能力(li):工業(ye)PaaS將化(hua)工安全(quan)生產(chan)數據進行(xing)統(tong)一歸(gui)集,形(xing)成(cheng)氯堿化(hua)工工業(ye)數據空間,建立起氯堿化(hua)工安全(quan)生產(chan)基礎數據倉庫(ku),已對(dui)內提供以數據為(wei)核心(xin)的工業(ye)數據服務、機理模型(xing)服務和(he)業(ye)務微服務。為(wei)下一步(bu)對(dui)外提供工業(ye)數據空間服務奠定了基礎。
(五)技術應用創新
通過深度學(xue)習(xi)算法對接入的(de)企業的(de)視頻進行數據外(wai)理 對物料泄漏識(shi)別、安(an)全帽、工服和(he)人員(yuan)闖入進行識(shi)別,實現(xian)從視頻流獲取到輸出報(bao)警時間最快1s,為企業的(de)生產情況提(ti)供(gong)更可靠的(de)安(an)全保障。形(xing)成了數據支(zhi)撐,AI賦能強警的(de)新型技術應用。
(1)化工(gong)(gong)安(an)全(quan)(quan)生(sheng)(sheng)產(chan)融入(ru)工(gong)(gong)業(ye)(ye)互聯網(wang)技(ji)術(shu),實現了化工(gong)(gong)安(an)全(quan)(quan)生(sheng)(sheng)產(chan)管(guan)理(li)的規范化、數字化、智能化,提(ti)升(sheng)企業(ye)(ye)的安(an)全(quan)(quan)生(sheng)(sheng)產(chan)信息化水平(ping),通過把化工(gong)(gong)安(an)全(quan)(quan)知識融入(ru)到信息化平(ping)臺,提(ti)高了平(ping)臺業(ye)(ye)務(wu)管(guan)理(li)的專業(ye)(ye)化、實用化、便捷化,使平(ping)臺更具(ju)有行(xing)業(ye)(ye)推廣價值。
(2)形成安(an)全(quan)生(sheng)(sheng)產(chan)管理的(de)一(yi)平臺兩中(zhong)(zhong)心(xin)的(de)特(te)色應用:“天原(yuan)集(ji)團一(yi)安(an)全(quan)風險智能(neng)化管控平臺”,“集(ji)團化生(sheng)(sheng)產(chan)安(an)全(quan)運營管控中(zhong)(zhong)心(xin)+海豐(feng)和銳公司安(an)全(quan)生(sheng)(sheng)產(chan)管控中(zhong)(zhong)心(xin)”,天原(yuan)集(ji)團和分公司(海豐(feng)和銳)可同時對安(an)全(quan)生(sheng)(sheng)產(chan)作業進(jin)行全(quan)方位監控,具有行業推廣價(jia)值。
(3)建立(li)規范(fan)化、標準化的班組(zu)(zu)級安(an)(an)全管理(li)流程,安(an)(an)全生(sheng)產(chan)管理(li)完全融入公司(si)日常(chang)經營管理(li),實現了安(an)(an)全生(sheng)產(chan)的日常(chang)化,員工(gong)安(an)(an)全作(zuo)業(ye)(ye)行(xing)為的習慣化,標準化班組(zu)(zu)管理(li)模(mo)式(shi)及(ji)信息化支撐(cheng)方式(shi)可具(ju)有行(xing)業(ye)(ye)推廣價值。
(4)智能感知技(ji)術在化工安(an)(an)全(quan)生(sheng)產應用(yong),采用(yong)“視頻監(jian)控+Al"算法,對各類人員(yuan)不安(an)(an)全(quan)行為(wei)或人員(yuan)安(an)(an)全(quan)智能感知,對危險行為(wei)和(he)不安(an)(an)全(quan)因素預警(jing),防范(fan)安(an)(an)全(quan)事故(gu)的發生(sheng),具有行業推廣價值。
(5)實景(jing)3D地(di)圖(tu)助力(li)應(ying)急(ji)(ji)風險(xian)管控,3D地(di)圖(tu)融入(ru)重大危(wei)險(xian)源、人員定位、危(wei)險(xian)化學品、應(ying)急(ji)(ji)消防設施等信息(xi),提(ti)升應(ying)急(ji)(ji)指揮效率、精準定位、快速施救的(de)效果,提(ti)高企業應(ying)急(ji)(ji)指揮能力(li),具有行業推(tui)廣(guang)價(jia)值。
(6)安(an)全清單制(zhi)管(guan)理(li)(li)做到(dao)安(an)全責任(ren)到(dao)人,異常可預(yu)警,預(yu)警能升(sheng)級(ji),執行(xing)全程可追(zhui)溯,安(an)全管(guan)理(li)(li)能閉環(huan),并實現雙重預(yu)防管(guan)理(li)(li)的實時聯動,全面提升(sheng)企業安(an)全生產(chan)管(guan)理(li)(li)水平,具有行(xing)業推廣價值。
綜上,安(an)(an)(an)(an)全(quan)(quan)(quan)(quan)(quan)風險智能化(hua)(hua)(hua)管(guan)控平(ping)(ping)臺在天原集團(tuan)(tuan)(tuan)氯堿(jian)化(hua)(hua)(hua)工(gong)(gong)板塊海豐和(he)(he)銳(rui)試點應用(yong),進一步推(tui)(tui)動了(le)(le)天原集團(tuan)(tuan)(tuan)生(sheng)產(chan)安(an)(an)(an)(an)全(quan)(quan)(quan)(quan)(quan)的(de)變(bian)革,打(da)破(po)安(an)(an)(an)(an)全(quan)(quan)(quan)(quan)(quan)管(guan)理的(de)時間和(he)(he)空間限(xian)制,實現安(an)(an)(an)(an)全(quan)(quan)(quan)(quan)(quan)管(guan)理組織界限(xian)和(he)(he)管(guan)理模式的(de)優(you)化(hua)(hua)(hua)重組,以化(hua)(hua)(hua)工(gong)(gong)安(an)(an)(an)(an)全(quan)(quan)(quan)(quan)(quan)生(sheng)產(chan)數(shu)據(ju)為核心,以安(an)(an)(an)(an)全(quan)(quan)(quan)(quan)(quan)生(sheng)產(chan)各個場(chang)景服務為支撐,通(tong)過不(bu)斷的(de)功能及(ji)深度(du)優(you)化(hua)(hua)(hua)迭代、去繁從簡、推(tui)(tui)廣(guang)使用(yong),為企業(ye)新發(fa)(fa)展注(zhu)入新動能,全(quan)(quan)(quan)(quan)(quan)方位提升天原集團(tuan)(tuan)(tuan)整體安(an)(an)(an)(an)全(quan)(quan)(quan)(quan)(quan)管(guan)理水(shui)平(ping)(ping),形成(cheng)了(le)(le)氯堿(jian)行(xing)(xing)業(ye)工(gong)(gong)業(ye)數(shu)據(ju)空間雛(chu)形,天原集團(tuan)(tuan)(tuan)也因平(ping)(ping)臺建(jian)設方案的(de)設計和(he)(he)建(jian)設應用(yong),在宜賓區域率先推(tui)(tui)動了(le)(le)安(an)(an)(an)(an)全(quan)(quan)(quan)(quan)(quan)生(sheng)產(chan)數(shu)字化(hua)(hua)(hua)轉(zhuan)型,可適時將平(ping)(ping)臺的(de)成(cheng)功實施經(jing)驗面向市場(chang),發(fa)(fa)揮平(ping)(ping)臺的(de)“1+N”快速搭(da)建(jian)優(you)勢,向宜賓市、乃(nai)至全(quan)(quan)(quan)(quan)(quan)行(xing)(xing)業(ye)推(tui)(tui)廣(guang),為行(xing)(xing)業(ye)服務,幫助化(hua)(hua)(hua)工(gong)(gong)行(xing)(xing)業(ye)提升安(an)(an)(an)(an)全(quan)(quan)(quan)(quan)(quan)生(sheng)產(chan)管(guan)控能力與水(shui)平(ping)(ping)。