物聯網平臺技術在AIoT智慧物聯領域的應用越來越深入,尤其是在智慧城市建設項目中,提供了強有力的技術底座工具支撐。ToG的項目需要“門當戶對”的服務商具備完善的資質和靠譜的技術服務實力。航天科技旗下的AIRIOT物聯網平臺作為央企孵化的物聯網軟件,產品設計理念融入了10年大型一線物聯網項目實施經驗,具備完整的項目實施方法論,目前在智慧城市管廊、智慧園區、智慧水務、智慧燈桿、智慧光伏、智慧燃氣、智能電網、智慧礦山等領域廣泛應用。
分享以下8個場景案例,充分展示物聯網平臺技術在AIoT智慧物聯領域的具體應用:
1、智慧園區
園(yuan)區(qu)管理(li)單(dan)位(wei)不僅要(yao)負責整(zheng)個園(yuan)區(qu)的(de)管理(li),同(tong)時(shi)還要(yao)負責園(yuan)區(qu)各種服務(wu)與管理(li)工(gong)作(zuo),費時(shi)費力成本高(gao)。傳統的(de)建筑智能化管理(li)存在著幾個問(wen)題:
1、設(she)計、建設(she)、應用同質化(hua),難以滿足個性化(hua)需(xu)求。
2、建(jian)(jian)筑(zhu)(zhu)物(wu)與建(jian)(jian)筑(zhu)(zhu)物(wu)之間,建(jian)(jian)筑(zhu)(zhu)物(wu)內各(ge)子(zi)系(xi)統間相對獨立,存在信息(xi)孤島,智能化水平低。
3、數據采集孤立,系統(tong)聯(lian)動難(nan)以實現。
4、系統(tong)可(ke)擴(kuo)(kuo)展性(xing)差,擴(kuo)(kuo)展成本較(jiao)高。
5、無法實(shi)現高(gao)效、便捷的集中式管理,運營成本(ben)高(gao)。
6、重(zhong)要設備運行狀態無法實時監(jian)控,事故預警難以實現(xian)。
因此(ci)需要建設(she)一個強大的(de)(de)(de)園區(qu)服務平臺(tai)來進行(xing)支持,同時依托平臺(tai),促進園區(qu)的(de)(de)(de)管理部門(men)、企業(ye)、合作單位良性互動,面(mian)臨上述挑(tiao)戰,物(wu)聯網(wang)平臺(tai)技術的(de)(de)(de)應用(yong),從更高的(de)(de)(de)公共(gong)數據應用(yong)、異構(gou)網(wang)絡的(de)(de)(de)共(gong)享(xiang)、多(duo)重數據的(de)(de)(de)融合的(de)(de)(de)層(ceng)面(mian)出發,解(jie)決了以上面(mian)臨的(de)(de)(de)問(wen)題。

圖 1 智(zhi)慧園區能源管理

圖 2 智慧(hui)園區(qu)能源(yuan)管理
AIRIOT平(ping)(ping)臺快速搭建(jian)功(gong)能與強大的(de)(de)集(ji)(ji)成(cheng)功(gong)能滿足企業(ye)自(zi)動(dong)化轉型需求,有(you)效提升了(le)企業(ye)的(de)(de)管控能力(li)。園(yuan)區利用AIRIOT平(ping)(ping)臺將(jiang)獨立封閉的(de)(de)系統統一集(ji)(ji)成(cheng)在(zai)同(tong)一套平(ping)(ping)臺內,用戶通過同(tong)一平(ping)(ping)臺便(bian)可以查看園(yuan)區里所有(you)的(de)(de)設備情況(kuang),解(jie)決了(le)數(shu)據(ju)(ju)分(fen)(fen)散的(de)(de)問題,實(shi)(shi)現(xian)了(le)數(shu)據(ju)(ju)的(de)(de)充分(fen)(fen)整(zheng)合(he)(he),既可實(shi)(shi)現(xian)高(gao)效、便(bian)捷(jie)的(de)(de)集(ji)(ji)中式管理(li),又(you)降低了(le)運(yun)營成(cheng)本。平(ping)(ping)臺靈(ling)活性強且(qie)功(gong)能齊全,具有(you)很強的(de)(de)可擴(kuo)展性。AIRIOT數(shu)據(ju)(ju)分(fen)(fen)析(xi)引(yin)擎(qing)具備數(shu)據(ju)(ju)整(zheng)合(he)(he)、分(fen)(fen)析(xi)和計算等功(gong)能,結(jie)合(he)(he)預(yu)案,對非正常(chang)狀況(kuang)作出(chu)判斷,并實(shi)(shi)施預(yu)警(jing)聯動(dong)。
2、智慧燈桿
在智慧(hui)(hui)城市發展(zhan)和(he)智慧(hui)(hui)園區建設中,智慧(hui)(hui)燈(deng)桿成(cheng)為一個集智慧(hui)(hui)照明、智慧(hui)(hui)交(jiao)通(tong)、公共安(an)全、能源(yuan)業務、信(xin)息發布、無線(xian)通(tong)信(xin)的應(ying)用綜(zong)合體。然而在實(shi)際(ji)項目實(shi)施過程中,也面臨一些(xie)挑戰:
1、點位(wei)分布廣泛,數據(ju)采集困難。
2、采集數據分散,不互通。
3、出現異常情(qing)況無(wu)預(yu)警(jing)、不能做到(dao)及時響應。
4、一(yi)桿多設備,設備種(zhong)類多,難以統(tong)一(yi)管(guan)理。

圖 3 智慧燈桿管(guan)控系統

圖 4 智慧燈桿照明監管
智(zhi)慧燈(deng)桿建設成(cheng)為(wei)數(shu)(shu)據(ju)收集(ji)和(he)處(chu)理的(de)(de)(de)(de)中心,成(cheng)為(wei)智(zhi)慧城市的(de)(de)(de)(de)神(shen)經(jing)和(he)血(xue)管(guan),AIRIOT在(zai)智(zhi)慧燈(deng)桿的(de)(de)(de)(de)應(ying)(ying)用中,有(you)效實現(xian)了數(shu)(shu)據(ju)的(de)(de)(de)(de)互聯(lian)互通,及(ji)時(shi)響應(ying)(ying)和(he)及(ji)時(shi)預警(jing)等核心功能(neng)。平臺實現(xian)分(fen)布式(shi)部(bu)署采(cai)集(ji),解(jie)決海量數(shu)(shu)據(ju)采(cai)集(ji)問題,同(tong)時(shi)穩定(ding)性高(gao),靈活(huo)應(ying)(ying)對設備故(gu)障(zhang)造(zao)成(cheng)的(de)(de)(de)(de)影響。AIRIOT多維(wei)度數(shu)(shu)據(ju)分(fen)析,發(fa)現(xian)故(gu)障(zhang)或異常時(shi)實時(shi)發(fa)出警(jing)報(bao),依據(ju)算法進行(xing)工(gong)單派送(song),運(yun)維(wei)人員及(ji)時(shi)排除故(gu)障(zhang)解(jie)除警(jing)報(bao)。同(tong)時(shi),設備管(guan)理方面,所有(you)設備信(xin)息集(ji)中在(zai)一套系統內,統一管(guan)理方便省時(shi)。
燈(deng)桿的作用不局(ju)限于照明,智慧燈(deng)桿上的環境(jing)監控和靜態數據采集(ji)設備通(tong)過搭載NB-IoT、LoRa等物聯網模塊或網關(guan),可提供實時協同感(gan)知(zhi)道(dao)路環境(jing)、協調道(dao)路安全行駛、緊急(ji)狀況實時播報等相關(guan)城市市政、氣象、交通(tong)優(you)化策(ce)略。
3、智慧城市管廊
城市(shi)(shi)地(di)下管(guan)廊工(gong)程(cheng)(cheng)是市(shi)(shi)政(zheng)的(de)重點工(gong)程(cheng)(cheng)之(zhi)一(yi),用于集中(zhong)(zhong)鋪設(she)電力、通(tong)信、廣播電視、給水等市(shi)(shi)政(zheng)管(guan)線的(de)公(gong)共隧道,涉(she)及(ji)民生、供(gong)給、安(an)全等多個(ge)方面,是整個(ge)城市(shi)(shi)的(de)生命線。但是在(zai)工(gong)程(cheng)(cheng)建設(she)過程(cheng)(cheng)中(zhong)(zhong),城市(shi)(shi)地(di)下管(guan)廊建設(she)周期較長,難(nan)度(du)比較高(gao),環境較隱蔽,了(le)解現場情(qing)況(kuang)困難(nan),延綿幾公(gong)里難(nan)以了(le)解人員動態。同時傳感器多樣接入繁雜等問題,都是工(gong)程(cheng)(cheng)建設(she)過程(cheng)(cheng)中(zhong)(zhong)亟需攻克掉的(de)一(yi)個(ge)個(ge)難(nan)題。

圖 5 智慧管廊監測畫面

圖(tu) 6 管廊(lang)視頻監測聯動
AIRIOT物聯網低(di)代碼(ma)平臺,具備強大的畫(hua)面引(yin)擎(qing)仿真管廊動(dong)態(tai)功能,可對(dui)綜(zong)合管廊內管線(xian)、環境、設備及運(yun)行進行實時監控、運(yun)營管理(li)和(he)安全(quan)預警。通過地理(li)地圖與人員定位相結(jie)合展現人員動(dong)態(tai),全(quan)面的采(cai)集驅動(dong)應對(dui)多(duo)種復(fu)雜接入,為(wei)城市“生命線(xian)”的可靠運(yun)行提供軟件產(chan)品(pin)支撐和(he)技術保障。
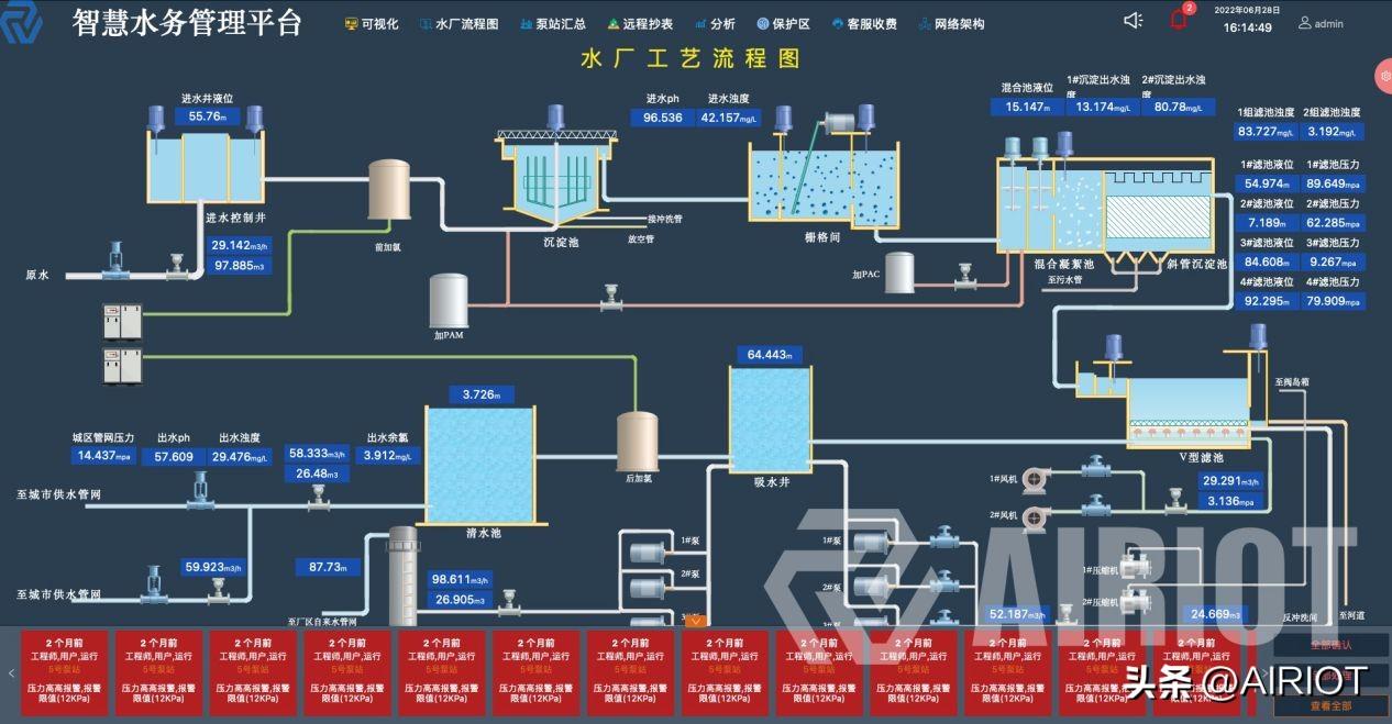
4、智慧水務
水(shui)利水(shui)務與民生息息相關(guan),面對水(shui)務行(xing)業信息化建(jian)設周期長(chang),無統一的技術標(biao)準和數(shu)(shu)據標(biao)準,信息孤(gu)島嚴重,協同工作(zuo)能力(li)受制(zhi)約,運營分析缺乏數(shu)(shu)據支(zhi)撐(cheng)和科學依據等一系列(lie)問題。因此,結合城市供(gong)水(shui)所需,及(ji)時調(diao)整智(zhi)慧水(shui)務建(jian)設戰略(lve),加(jia)快智(zhi)慧水(shui)務建(jian)設步伐是目前亟需解決的問題。

圖 7 智慧水務(wu)管(guan)理平臺

圖 8 水廠(chang)工藝流程監測
AIRIOT物聯網低代碼平臺,快(kuai)速搭建智慧水(shui)(shui)(shui)務(wu)應用平臺,可視(shi)化(hua)展(zhan)示水(shui)(shui)(shui)務(wu)海(hai)量數(shu)據統計、分析,打通供水(shui)(shui)(shui)、排水(shui)(shui)(shui)、污(wu)水(shui)(shui)(shui)、生態等(deng)環節,實現了水(shui)(shui)(shui)廠對水(shui)(shui)(shui)務(wu)的生產調度、漏(lou)損管(guan)理(li)、統一處理(li)與分析等(deng)功能。
AIRIOT平臺實現數據(ju)挖(wa)掘、數據(ju)分(fen)析、功能(neng)拓展、功能(neng)衍(yan)生,縮短信息交互時間,大大減輕了人力(li)統計工(gong)作量。AIRIOT智慧水務(wu)系統能(neng)夠(gou)全面掌握供(gong)水系統及城市管(guan)網相(xiang)關(guan)設備運行情況。對發現的問題能(neng)夠(gou)合理(li)分(fen)配(pei),并(bing)得到快(kuai)速(su)解決,從(cong)根本(ben)上確保了城市供(gong)水管(guan)理(li)能(neng)力(li),實現可測、可控、可視、可服務(wu)全流程。
5、智慧光伏
太陽(yang)能光伏(fu)發(fa)電(dian)要鋪(pu)設大面(mian)積的太陽(yang)能電(dian)池板,鋪(pu)設地區相對偏(pian)僻,分(fen)布(bu)范圍廣泛(fan),導致數據(ju)采集困難,缺(que)少(shao)真(zhen)實數據(ju)支撐,人工登(deng)記數據(ju)效(xiao)率低;無法遠程訪問和(he)控制光伏(fu),設備出現故障后(hou)知后(hou)覺;記錄操作數據(ju)、事件和(he)報警、維(wei)修(xiu)等種(zhong)種(zhong)痛點(dian)都成(cheng)了光伏(fu)發(fa)電(dian)運維(wei)所面(mian)臨(lin)的重(zhong)要問題。

圖 9 光伏系統數據監(jian)測

圖 10 光伏系統數(shu)據看板
AIRIOT平臺搭建的智慧光伏系統方便用戶及各級管理人員隨時掌控每個電站的運行情況,具體功能體現在以下幾點:
1、快速定位
快(kuai)速發現定位問題(ti),智能檢測太陽(yang)能電池板(ban)是否故(gu)障。
2、故障告警
出現故障提前(qian)預警,快速通知設備檢(jian)修人員。
3、維修閉環
維(wei)修成(cheng)功(gong)后維(wei)修人(ren)員手動提(ti)交維(wei)修完成(cheng)工單,系統數據自動檢測設備(bei)是(shi)否(fou)恢復(fu),檢修完畢(bi)系統推送信息至管理(li)者及(ji)業主。
4、費用結算
系統會根據維修工(gong)時通過分(fen)析計(ji)算,對維修人員(yuan)進(jin)行費用結算。
AIRIOT平(ping)臺(tai)解決了(le)(le)太(tai)陽能(neng)板在(zai)運維(wei)管理過程中的(de)智能(neng)檢測、狀態監控、故(gu)障報警、故(gu)障排查、維(wei)修(xiu)監測等(deng)一系(xi)列問(wen)題,大(da)大(da)提(ti)升(sheng)了(le)(le)管理效率。
6、智慧燃氣
導致城(cheng)市燃氣(qi)(qi)(qi)(qi)安全(quan)(quan)事(shi)故(gu)的(de)(de)(de)原(yuan)因(yin)多(duo)種多(duo)樣,從政(zheng)府主(zhu)管(guan)部門,燃氣(qi)(qi)(qi)(qi)企業,施工(gong)單位,到(dao)安全(quan)(quan)檢查部門,再到(dao)用戶,任(ren)何一個環節出了問題,都(dou)有可能(neng)成為事(shi)故(gu)爆發的(de)(de)(de)“導火(huo)索”。事(shi)故(gu)爆發的(de)(de)(de)原(yuan)因(yin)主(zhu)要(yao)(yao)由于燃氣(qi)(qi)(qi)(qi)管(guan)道和(he)燃氣(qi)(qi)(qi)(qi)設備設施在長年使用的(de)(de)(de)過程中存在重要(yao)(yao)的(de)(de)(de)安全(quan)(quan)隱患:
1、管道設備受損。
2、燃氣設備(bei)設施(shi)的不安(an)全因素。
3、公用設施影響(xiang)檢測(ce)效果。
4、安全管理監(jian)測不到位。

圖(tu) 11城(cheng)市天然氣管理(li)平臺(tai)

圖(tu) 12 LNG站(zhan)畫面監測(ce)
建立安(an)全(quan)的(de)監(jian)測(ce)(ce)管(guan)(guan)(guan)理系(xi)統(tong),才能(neng)將危險隱(yin)患扼殺在搖籃中。AIRIOT平(ping)(ping)臺所(suo)搭建的(de)城市天然氣(qi)管(guan)(guan)(guan)理平(ping)(ping)臺實(shi)現了管(guan)(guan)(guan)道與燃(ran)氣(qi)設備(bei)設施的(de)氣(qi)體濃度狀態監(jian)測(ce)(ce)、氣(qi)體超壓報警、管(guan)(guan)(guan)道裂紋(wen)監(jian)測(ce)(ce)、管(guan)(guan)(guan)線狀態監(jian)測(ce)(ce)、管(guan)(guan)(guan)道設備(bei)巡(xun)檢、管(guan)(guan)(guan)道設備(bei)工單、視頻監(jian)控、區域狀態統(tong)計等功能(neng),全(quan)方位支撐(cheng)燃(ran)氣(qi)供應(ying)管(guan)(guan)(guan)理智慧(hui)化運維,提前(qian)預(yu)警,快(kuai)速響應(ying)!
通(tong)過物聯(lian)網平(ping)臺(tai)技術實現燃(ran)氣(qi)(qi)安(an)(an)(an)全(quan)的(de)智(zhi)能化管理,無疑可(ke)以大幅解決(jue)安(an)(an)(an)全(quan)隱患問(wen)題。與此同(tong)時,在管理意識(shi)(shi)、專(zhuan)業能力和(he)知識(shi)(shi)普及方(fang)面,提高(gao)城(cheng)市燃(ran)氣(qi)(qi)安(an)(an)(an)全(quan)利用(yong)效率,積極加(jia)強對(dui)燃(ran)氣(qi)(qi)安(an)(an)(an)全(quan)常見隱患分(fen)析能力,提高(gao)職工(gong)的(de)專(zhuan)業能力,提升(sheng)居民對(dui)燃(ran)氣(qi)(qi)安(an)(an)(an)全(quan)的(de)知識(shi)(shi)普及,掌(zhang)握(wo)正確的(de)燃(ran)氣(qi)(qi)使用(yong)方(fang)法等等方(fang)面,也應加(jia)強舉(ju)措,建(jian)立燃(ran)氣(qi)(qi)安(an)(an)(an)全(quan)護城(cheng)河,防患于未“燃(ran)”!
7、智能電網
智能電網也被稱為“電網2.0”,是建(jian)立在集成(cheng)的(de)(de)(de)、高(gao)速雙向通信網絡的(de)(de)(de)基礎上,通過先(xian)進(jin)的(de)(de)(de)傳感和(he)測量技術、先(xian)進(jin)的(de)(de)(de)設備技術、先(xian)進(jin)的(de)(de)(de)控制方(fang)法(fa)以及先(xian)進(jin)的(de)(de)(de)決策(ce)支持(chi)系統技術的(de)(de)(de)應用,實(shi)現電網的(de)(de)(de)可(ke)靠、安全、經(jing)濟、高(gao)效、環(huan)境友好和(he)使用安全的(de)(de)(de)目標(biao)。
然而,智(zhi)能(neng)電網項(xiang)目(mu)在實際(ji)落地(di)過程中(zhong),面臨(lin)著從傳統過渡(du)的諸多(duo)痛點:
1、系統(tong)獨立,信息孤島
不同廠家的(de)監控子系(xi)統無(wu)法(fa)實現(xian)互聯互通,運(yun)維難(nan)度大(da)。
2、監測數據不全面,無法實時監控
因(yin)配(pei)電站房分布(bu)廣、布(bu)線通訊難等因(yin)素導致(zhi)數據無法上傳,難以實現實時監控。
3、人工運維成本高
當前(qian)采用人工值班、定時巡檢,手工抄錄等方式進行(xing)(xing)系統的(de)運行(xing)(xing)維護,不利于(yu)維保商的(de)發展,人均運維廠/站(zhan)點較少,若負(fu)責一個區域性的(de)配(pei)電站(zhan)需(xu)投入大(da)量的(de)人力物力,維護成本高。
4、巡檢無監管
日常巡檢僅靠自覺登記,缺少有效監(jian)管(guan)手段。
5、搶修響應時間長
事前無預(yu)警,事后搶修問題查找(zhao)及處理速度慢。

圖 13 智能(neng)電網數(shu)據(ju)監測
智能(neng)電(dian)(dian)(dian)網(wang)系統(tong)(tong)(tong)通(tong)(tong)過合(he)理整(zheng)合(he)通(tong)(tong)信(xin)基(ji)礎設(she)施(shi)資源(yuan)和(he)電(dian)(dian)(dian)力系統(tong)(tong)(tong)基(ji)礎設(she)施(shi)資源(yuan),提(ti)(ti)高電(dian)(dian)(dian)力系統(tong)(tong)(tong)信(xin)息化(hua)水平(ping)、配電(dian)(dian)(dian)系統(tong)(tong)(tong)的智能(neng)效(xiao)率和(he)供電(dian)(dian)(dian)能(neng)力,改良電(dian)(dian)(dian)力系統(tong)(tong)(tong)現有基(ji)礎設(she)施(shi)利用(yong)(yong)效(xiao)率,為電(dian)(dian)(dian)網(wang)發、輸、變、配、用(yong)(yong)電(dian)(dian)(dian)等(deng)(deng)環節提(ti)(ti)供重(zhong)要(yao)技術(shu)支撐。AIRIOT物聯網(wang)低(di)代碼平(ping)臺(tai)作為智能(neng)電(dian)(dian)(dian)網(wang)系統(tong)(tong)(tong)的技術(shu)底座,賦能(neng)智能(neng)電(dian)(dian)(dian)網(wang)系統(tong)(tong)(tong)完成(cheng)數據采集與控(kong)制(zhi)、故(gu)障(zhang)分析、數據可視(shi)化(hua)等(deng)(deng)功能(neng)的實(shi)現,在網(wang)絡通(tong)(tong)信(xin)層可支持采用(yong)(yong)GPRS、4G、WiFi、NB-IoT等(deng)(deng)各種無(wu)線通(tong)(tong)訊技術(shu),實(shi)現快速的設(she)備接(jie)入、報警(jing)、自動(dong)化(hua)控(kong)制(zhi)及遠程控(kong)制(zhi)等(deng)(deng)功能(neng)。
同時,實現電(dian)網系(xi)統的在(zai)線監測和(he)故障分(fen)析功能(neng)(neng),通過系(xi)統警示及時排除隱患,降(jiang)低維護成本,提高設備運行的經濟(ji)性和(he)穩(wen)定性。AIRIOT平(ping)臺在(zai)智(zhi)能(neng)(neng)電(dian)網系(xi)統中(zhong)起到了強大的物聯網技術支(zhi)撐(cheng)能(neng)(neng)力,解決了城市(shi)用(yong)電(dian)數據信息采(cai)集、電(dian)力設備狀(zhuang)態的在(zai)線監測等(deng)管理(li)維護工作。
8、智慧礦山
在選(xuan)煤(mei)生產系(xi)統(tong)(tong)(tong)中(zhong),洗選(xuan)機(ji)器設(she)備的(de)智能化(hua)應(ying)用(yong)是(shi)加(jia)快選(xuan)煤(mei)廠技改步伐的(de)核心。針對(dui)選(xuan)煤(mei)廠重(zhong)介(jie)密度、跳汰分(fen)選(xuan)、浮選(xuan)及(ji)(ji)加(jia)藥(yao)、粗煤(mei)泥分(fen)選(xuan)、濃縮系(xi)統(tong)(tong)(tong)及(ji)(ji)加(jia)藥(yao)、沉(chen)降處理、裝車(che)配煤(mei)系(xi)統(tong)(tong)(tong)、干燥(zao)系(xi)統(tong)(tong)(tong)、壓濾機(ji)集(ji)群等一系(xi)列(lie)復(fu)雜工(gong)藝設(she)備居多,崗位人員少的(de)問題,如何通過(guo)數字化(hua)技術(shu)建立改善設(she)備維護及(ji)(ji)單個作業嚴格精準(zhun)化(hua)的(de)要求(qiu),成為當前選(xuan)煤(mei)廠亟待解決的(de)問題。

圖 14 選煤工藝流(liu)程監測(ce)

圖 15 選煤設(she)備狀(zhuang)態監測(ce)
為(wei)實現選(xuan)煤廠(chang)生產(chan)運行(xing)與設備(bei)管理(li)之間的(de)功能(neng)互聯,信息(xi)共享,工(gong)(gong)藝(yi)設備(bei)狀態實時監(jian)控等(deng)(deng),AIRIOT平臺(tai)采用(yong)低代碼搭(da)建技術(shu)為(wei)選(xuan)煤廠(chang)建立了(le)(le)工(gong)(gong)藝(yi)集(ji)控系統及自動加藥系統等(deng)(deng)等(deng)(deng),實現了(le)(le)工(gong)(gong)藝(yi)遠程監(jian)測、數據采集(ji)、設備(bei)管理(li)監(jian)控、生產(chan)可視化、移動化管理(li)等(deng)(deng)多項功能(neng),全面(mian)提升了(le)(le)選(xuan)煤廠(chang)的(de)信息(xi)智能(neng)化水平,提高了(le)(le)生產(chan)調度協作效(xiao)率(lv)(lv),降低了(le)(le)設備(bei)故障率(lv)(lv)和(he)生產(chan)維護(hu)成(cheng)本,顯(xian)著提升了(le)(le)選(xuan)煤廠(chang)的(de)運行(xing)效(xiao)率(lv)(lv)。

